Automating All the Things.
One man and a bunch of wires.
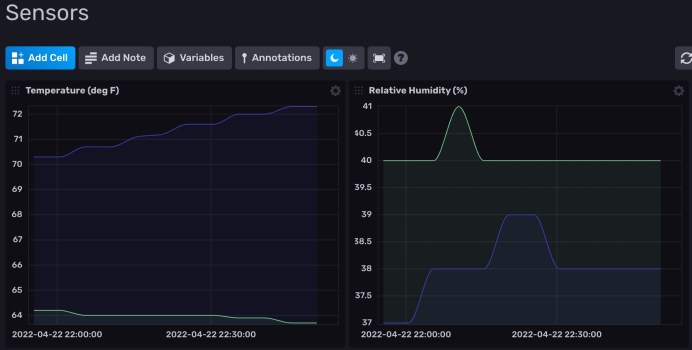
Sensors Data Visualization
This site uses Akismet to reduce spam. Learn how your comment data is processed.